本文的主要内容是解决二氧化氯消毒法问题,具体如下:

目前,饮用水消毒的装置有很多,二氧化氯消毒法被广泛使用。其主要原理是利用二氧化氯这种简单综合的有毒物质来提取水。让我们学习什么是二氧化氯消毒法。

二氧化氯消毒剂是国际公认的高效消毒剂,可杀灭所有微生物,包括细菌繁殖体、细菌芽孢、真菌、分枝杆菌和病毒,且这些细菌不会产生耐药性。二氧化氯对微生物细胞壁具有很强的吸附和渗透能力,能有效氧化细胞内含有巯基(qi)基团的酶,并能迅速抑制微生物蛋白质的合成以破坏微生物。

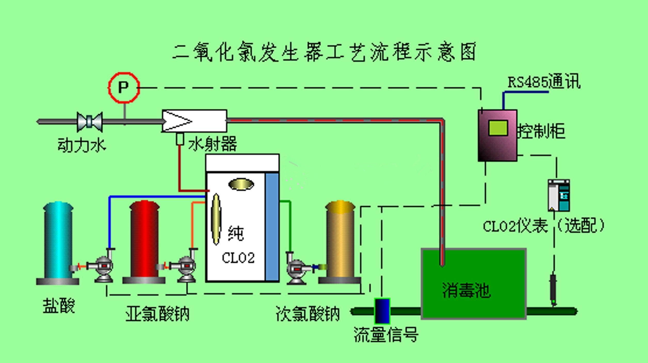
二氧化氯发生器广泛应用于城市自来水、农村饮用水、游泳馆、生活污水、医疗废水等领域的消毒。二氧化氯发生器可分为化学法和电解法。电解二氧化氯发生器采用特殊电极和电解隔膜电解饱和盐水,生产出多种成分的高效混合消毒器。高效混合消毒液通过水射流与待处理水体充分混合,达到消毒处理的目的。

1.《二氧化氯消毒法 二氧化氯消毒正确方法》援引自互联网,旨在传递更多网络信息知识,仅代表作者本人观点,与本网站无关,侵删请联系页脚下方联系方式。

2.《二氧化氯消毒法 二氧化氯消毒正确方法》仅供读者参考,本网站未对该内容进行证实,对其原创性、真实性、完整性、及时性不作任何保证。

3.文章转载时请保留本站内容来源地址,https://www.lu-xu.com/shehui/2367879.html