我们继续上周的荣耀50 Pro游戏体验的话题,上周我们使用荣耀50 Pro和高通骁龙888手机进行了《和平精英》高帧率模式下的对比,荣耀50 Pro凭借更好的性能优化和温度控制,游戏体验要比高通骁龙888手机更为出色。今天,我们继续使用荣耀50 Pro和高通骁龙888手机进行《王者荣耀》对比,看看荣耀50 Pro的游戏表示是否依然给力。

由于荣耀50 Pro暂时没有获得《王者荣耀》官方支持超高帧率模式支持,所以测试只能选择选择高帧率模式,游戏运行在60帧模式下。而对比的手机也采用相同设置再进行对比。
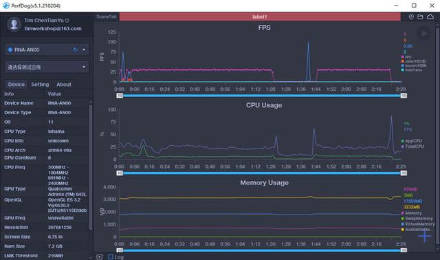
如何测试:

我们使用性能狗对游戏的帧数进行记录,测试在室温25度的环境下进行,测试时间为一局游戏的时间,通过帧数记录和温度记录,看一下两台手机的的区别。

另外,为了公平,两台对比的手机采用相同的画质设置,设置运行在60帧模式下,设置超高分辨率,并开启抗锯齿。
帧数对比

首先看一下荣耀50 Pro的表现,可以看到荣耀50 Pro在一局游戏中平均帧数是59.7帧,游戏能长时间保持在60帧左右,而在游戏过程中没有出现任何的卡顿,游戏可以非常流畅运行。

再看看高通骁龙888手机的表现,这台手机的平均帧数是59.5帧,帧数稍比荣耀50 Pro差,但可以看到游戏大部分时间都可以保持在60帧左右。我们注意到,高通骁龙888手机在1分30秒以及5分30秒附近出现了2次卡顿,这样也导致了这两个时刻帧数突然降低。

我们将两条帧数曲线放在一起进行对比,可以看到两台手机的曲线基本上调动都是非常小,游戏的运行也是相当流畅,而骁龙888手机出现的两次卡顿是导致帧数不稳定的关键,这也导致了这台手机的平均帧数被拉低,也影响了游戏的体验。
温度对比

再来看看温度曲线,可以看到荣耀50 Pro游戏开始时候温度是40°C,到游戏结束的时候温度也只有44°C,温度只升了4°C。高通骁龙888的手机游戏开始时的温度是38°C,游戏结束的时候温度已经升到了46°C,温度升了8°C。可以看到,在相同的游戏环境下,荣耀50 Pro的温度控制更为出色,更好的温度控制,让手机能发挥更好的性能。
总结:
通过《王者荣耀》的测试可以看到,荣耀50 Pro的游戏体验更为出色,游戏的稳定性更好,基于GPU Turbo X图形加速引擎,自动感知游戏场景,控制资源调度,让游戏能保持高帧率下游戏的稳定性。并且,荣耀50 Pro采用双VC液冷散热+高导热石墨烯立体散热,带来更好的散热效果,让CPU在高负载的游戏中依然能拥有出色表现。由于《王者荣耀》只能运行在60帧模式,在高画质设置下荣耀50 Pro已经表现流畅,荣耀50 Pro实际的性能还没有得到完全释放,期待后期升级90帧模式后荣耀50 Pro能带来更好的游戏体验。
1.《IT168_荣耀50 Pro游戏挑战骁龙888--<王者荣耀>》援引自互联网,旨在传递更多网络信息知识,仅代表作者本人观点,与本网站无关,侵删请联系页脚下方联系方式。
2.《IT168_荣耀50 Pro游戏挑战骁龙888--<王者荣耀>》仅供读者参考,本网站未对该内容进行证实,对其原创性、真实性、完整性、及时性不作任何保证。
3.文章转载时请保留本站内容来源地址,https://www.lu-xu.com/gl/1860513.html
